The Road to Dencun Upgrade for EthStorage
EthStorage offers a modular and decentralized Layer 2 storage solution on the Ethereum blockchain, featuring programmable key-value storage powered by Data Availability (DA). It supports permanent storage for EIP-4844 BLOBs, enhancing Rollups and enabling a broad spectrum of fully on-chain applications, including games, social networks, and AI, among others.
EthStorage has recently completed testing on two devnets, conducted by a select group of participants. During these tests, the team successfully uploaded over 10 million BLOBs using EIP-4844 BLOB transactions. This phase covered a wide range of scenarios, including tests on different shard sizes and network conditions. We will share more details about these tests shortly. First, however, let’s take a moment to look back at the development journey of EthStorage since its inception.
- April 2022: The team convened to investigate fully on-chain NFTs, noting projects like CyberBrokers, which incurred substantial costs by storing metadata on-chain, amounting to hundreds of ETH. This observation led us to consider the potential of Layer 2 technologies as a means to reduce Ethereum storage costs.
- October 2022: Our white paper was released in October, and Dr. Qi Zhou delivered a presentation at Devcon Bogota within the same month, outlining our vision for an end-to-end fully decentralized web.
- December 2022: EthStorage received its first grant from the Ethereum Foundation, aimed at supporting our research into Data Availability Sampling.
- February 2023: A second grant was awarded to EthStorage by the Ethereum Foundation, this time specifically endorsing the EthStorage technology itself!
- March 2023: ERC-4804 was finalized, establishing itself as an Ethereum Standard. Concurrently, Dr. Qi Zhou spoke at EthDenver, introducing EthStorage’s approach to scaling Ethereum's storage capabilities through Layer 2 solutions and data availability.
- May 2023: EthStorage was honored as the gold champion at the super demo of EDCon 2023.
Before deploying its first devnet, the EthStorage team was actively contributing to Dencun. For instance, even though Dencun introduced a new opcode for retrieving BLOB hashes, Solidity did not yet support this feature. To address this gap, Dr. Qi Zhou, the founder of EthStorage, developed a library facilitating the easy retrieval of BLOB hashes in Solidity. This contribution was specifically highlighted by the Ethereum core team during the EIP Dencun Implementor Call #21. Moreover, within the Dencun devnet, the EthStorage team contributed three PRs to blob-utils, the primary tool for uploading BLOB data.
By the time of Dencun’s devnet-10, EthStorage had essentially completed the development of its first version. Consequently, a completion report for the EthStorage Grant was submitted to the Ethereum Foundation, receiving a positive response.
On devnet-11 of Dencun, EthStorage deployed its first devnet: devnet-1. In six days, the team uploaded nearly 20,000 BLOBs to devnet-11, spending over 400 ETH. The team invited around ten community members for internal testing, completing over 1 TB of data synchronization and subsequent data sampling, and successfully submitted storage proofs to the blockchain, fully demonstrating EthStorage's end-to-end process.
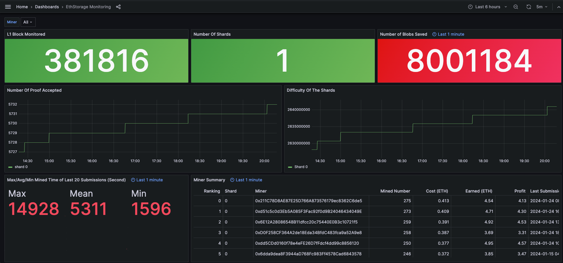
For devnet-12 of Dencun, we rolled out devnet-2, which featured an even larger storage capacity of 2TB. This time, we uploaded nearly 45,000 BLOBs, incurring costs of over 2000 ETH. Approximately 20 community members participated in the internal test. This phase focused more on mining profitability, and we introduced a dashboard where participants could easily view their overall earnings and rankings.

We've also released a BLOB upload tool. Users can utilize this tool to upload files to Ethereum as BLOBs and view the data using blobscan!
The EthStorage team is currently preparing to launch its first public testnet, utilizing the Sepolia network. We warmly invite everyone to stay updated with our progress and to participate in this exciting phase. For the latest developments and instructions on how to join the testnet, please follow us on Twitter or visit our website.